
리눅스에도 '출입국 심사대'가 생겼어요
macOS를 오래 쓴 분이라면 Little Snitch라는 이름을 한 번쯤은 들어봤을 거예요. 내 맥에서 어떤 앱이 어디로 네트워크 연결을 시도하는지 실시간으로 보여주고, 허용할지 차단할지 직접 결정할 수 있게 해주는 방화벽 앱인데요. 쉽게 말하면 "이 앱이 지금 인터넷에 나가려고 하는데, 보내줄까요?"라고 하나하나 물어봐주는 보안 비서 같은 존재예요. 이 Little Snitch를 만든 오스트리아 회사 Objective Development가 드디어 리눅스 버전을 공식 출시했어요.
리눅스는 서버부터 데스크톱, 임베디드 장비까지 워낙 다양한 곳에서 쓰이다 보니 네트워크 모니터링 도구가 정말 많거든요. iptables, nftables, ufw 같은 CLI 기반 방화벽부터 Wireshark 같은 패킷 분석 도구까지. 그런데 문제는 이런 도구들이 대부분 "이미 알고 있는 사람"을 위한 도구라는 점이에요. 규칙을 직접 짜야 하고, 로그를 직접 파싱해야 하고, 어떤 프로세스가 어디로 연결하는지 한눈에 보기가 어려웠죠.
Little Snitch Linux는 뭐가 다른가요?
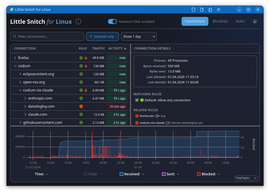
Little Snitch Linux의 핵심은 프로세스 단위의 실시간 네트워크 연결 모니터링과 제어예요. 단순히 포트나 IP를 기반으로 차단하는 게 아니라, "어떤 프로그램이 어떤 서버로 연결을 시도하고 있는지"를 앱 이름과 함께 보여주는 거죠. 예를 들어, 내가 설치한 어떤 패키지가 몰래 텔레메트리 데이터를 보내고 있다면, Little Snitch가 "이 프로세스가 analytics.example.com으로 나가려고 합니다"라고 알려주는 식이에요.
macOS 버전에서 20년 넘게 다듬어 온 UX가 그대로 녹아있다는 게 큰 장점이에요. GUI 기반의 네트워크 모니터에서 연결을 실시간으로 시각화해주고, 규칙을 만들 때도 "이 앱의 이 도메인 접근만 허용" 같은 세밀한 설정을 클릭 몇 번으로 할 수 있어요. CLI에서 nftables 규칙을 한 줄 한 줄 작성하던 것과는 경험이 완전히 다르죠.
기술적으로 보면, 리눅스 커널의 eBPF(Extended Berkeley Packet Filter)와 Netfilter 프레임워크를 활용해서 커널 수준에서 네트워크 이벤트를 캡처하는 구조예요. eBPF가 뭐냐면, 커널 코드를 직접 수정하지 않고도 커널 내부에서 프로그램을 실행할 수 있게 해주는 기술인데요. 덕분에 성능 오버헤드를 최소화하면서도 모든 네트워크 연결을 프로세스 단위로 추적할 수 있어요. 보안 도구가 시스템 성능을 깎아먹으면 안 되니까, 이 부분이 꽤 중요해요.
리눅스 보안 생태계에서의 위치
리눅스에서 비슷한 기능을 하는 도구가 아예 없었던 건 아니에요. OpenSnitch라는 오픈소스 프로젝트가 대표적인데, Little Snitch에서 영감을 받아 만들어진 리눅스용 애플리케이션 방화벽이에요. Portmaster라는 도구도 비슷한 포지션이고요. 하지만 OpenSnitch는 커뮤니티 주도 프로젝트다 보니 안정성이나 UX 완성도에서 아쉬운 부분이 있었고, Portmaster는 자체 DNS 관리까지 포함하다 보니 무겁다는 평가가 있었어요.
Little Snitch Linux의 등장이 의미 있는 이유는, 20년 넘게 macOS에서 네트워크 보안 UX를 다듬어온 전문 회사가 그 노하우를 리눅스에 가져왔다는 점이에요. 특히 요즘 리눅스 데스크톱 환경이 점점 좋아지면서 macOS에서 리눅스로 넘어오는 개발자가 늘고 있거든요. 이런 전환 사용자들에게는 익숙한 이름의 익숙한 도구가 있다는 것만으로도 큰 안심이 될 수 있어요.
최근 공급망 공격(supply chain attack)이 빈번해지면서, 내가 설치한 패키지가 정말 안전한지 확인하는 게 점점 중요해지고 있어요. xz-utils 백도어 사건 같은 걸 떠올려보면, 신뢰할 수 있다고 생각했던 패키지도 언제든 위험해질 수 있다는 걸 알 수 있죠. 이럴 때 프로세스별 네트워크 활동을 모니터링하는 도구가 있으면, 비정상적인 외부 통신을 빠르게 잡아낼 수 있어요.
한국 개발자에게 어떤 의미가 있을까요?
리눅스를 데스크톱으로 쓰는 개발자라면 당장 설치해볼 만해요. 특히 여러 오픈소스 패키지를 설치하고 테스트하는 환경이라면, 각 프로세스가 어디로 통신하는지 눈으로 확인하는 것만으로도 보안 감각을 키울 수 있거든요. 서버 관리를 하는 분이라면 개발 환경에서 먼저 써보면서 네트워크 흐름을 파악하는 용도로도 좋고요.
다만 아직 초기 버전이라 모든 리눅스 배포판에서 완벽하게 동작하는지는 확인이 필요해요. Ubuntu/Debian 계열 위주로 먼저 지원할 가능성이 높으니, 자기 환경에서 호환성을 체크해보는 게 좋겠어요.
정리하면
macOS 생태계의 대표 네트워크 방화벽이 리눅스로 확장되면서, 리눅스 데스크톱 보안 도구의 수준이 한 단계 올라갈 수 있는 계기가 마련됐어요. 여러분은 리눅스에서 네트워크 보안을 어떻게 관리하고 계신가요? OpenSnitch 같은 도구를 이미 쓰고 계신 분도 있을까요?
🔗 출처: Hacker News
"비전공 직장인인데 반년 만에 수익 파이프라인을 여러 개 만들었습니다"
실제 수강생 후기- 비전공자도 6개월이면 첫 수익
- 20년 경력 개발자 직강
- 자동화 프로그램 + 소스코드 제공